Trained with compute from Backyard.ai | Thanks to them and @dynafire for helping me out.
Training Details:
Trained at 8K Context -> Expanded to 32K Context with PoSE training.
Dataset Modifications:
- Further Cleaned up Roleplaying Samples -> Quality Check
- Removed Low Quality Samples from Manual Check -> Increased Baseline Quality Floor
- More Creative Writing Samples -> 2x Samples
- Remade and Refined Detailed Instruct Data
Notes:
- Training run is much less aggressive than previous Stheno versions.
- This model works when tested in bf16 with the same configs as within the file.
- I do not know the effects quantisation has on it.
- Roleplays pretty well. Feels nice in my opinion.
- It has some issues on long context understanding and reasoning. Much better vs rope scaling normally though, so that is a plus.
- Reminder, this isn't a native 32K model. It has it's issues, but it's coherent and working well.
Sanity Check // Needle in a Haystack Results:
- This is not as complex as RULER or NIAN, but it's a basic evaluator. Some improper train examples had Haystack scores ranging from Red to Orange for most of the extended contexts.

Relevant Axolotl Configurations:
-> Taken from winglian/Llama-3-8b-64k-PoSE
- I tried to find my own configs, hours of tinkering but the one he used worked best, so I stuck to it.
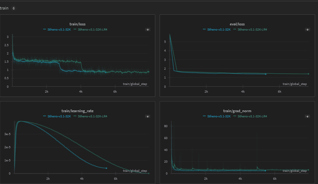
- 2M Rope Theta had the best loss results during training compared to other values.
- Leaving it at 500K rope wasn't that much worse, but 4M and 8M Theta made the grad_norm values worsen even if loss drops fast.
- Mixing in Pretraining Data was a PITA. Made it a lot worse with formatting.
- Pretraining / Noise made it worse at Haystack too? It wasn't all Green, Mainly Oranges.
- Improper / Bad Rope Theta shows in Grad_Norm exploding to thousands. It'll drop to low values alright, but it's a scary fast drop even with gradient clipping.
sequence_len: 8192
use_pose: true
pose_max_context_len: 32768
overrides_of_model_config:
rope_theta: 2000000.0
max_position_embeddings: 32768
# peft_use_dora: true
adapter: lora
peft_use_rslora: true
lora_model_dir:
lora_r: 256
lora_alpha: 256
lora_dropout: 0.1
lora_target_linear: true
lora_target_modules:
- gate_proj
- down_proj
- up_proj
- q_proj
- v_proj
- k_proj
- o_proj
warmup_steps: 80
gradient_accumulation_steps: 6
micro_batch_size: 1
num_epochs: 2
optimizer: adamw_bnb_8bit
lr_scheduler: cosine_with_min_lr
learning_rate: 0.00004
lr_scheduler_kwargs:
min_lr: 0.000004
- Downloads last month
- 24
